C114讯 12月23日专稿(艾斯)对于Open RAN来说,2024年并不是十分乐观的一年。面对RAN市场的整体不景气,Open RAN不仅未能展现出锐气,反而扩大了与传统RAN的差距。
根据市场研究公司DellOro Group的最新数据,今年前三季度Open RAN市场同比下降30%。随着大规模greenfield网络部署基本完成,潮水退去后,相较于2022年的投资高峰期,整个2024年Open RAN市场可能会出现40%-50%的市场下滑。
PG电子模拟器 PG电子网站ge.c114.com.cn/20241223/17349463723622.png />
单纯从技术角度而言,2024年是Open RAN标准取得快速进展的一年。
作为Open RAN标准的主要制定者,O-RAN联盟与欧洲电信标准协会(ETSI)合作,提交其规范作为ETSI技术规范。2024年10月,ETSI批准了O-RAN联盟提交的最新一批技术规范,主要涵盖近实时RIC(near-RT RIC)E2接口规范的工作。

在此之前,ETSI于2022年9月发布了首个O-RAN联盟技术规范[ETSI TS 103 859] v7.0.2——O-RAN前传控制、用户和同步平面规范v7.0。第二批7项O-RAN规范在2024年1月被ETSI采纳,涵盖O-RAN架构描述和O-RAN A1接口,通过RIC实现智能RAN管理和控制功能。第三批O-RAN规范于2024年5月被ETSI采纳,包括完整的O-RAN前传规范,用于控制、用户、同步和管理平面规范以及相关的YANG模型。
同时,C114观察到,过去一年里,rApps与xApps之争成为行业新的关注点。
Open RAN架构的一个关键要素是RIC(RAN Intelligenct Controller),RIC通过xApps和rApps实现可编程性和自动化,在增强Open RAN网络方面发挥着至关重要的作用。其中,rApps与非实时RIC(non-RT RIC)交互,xApps则与近实时RIC(near-RT RIC)通信。简单来说,rApps和非实时RIC负责那些可以在超过一秒钟完成的任务,而那些需要更快响应(低至10毫秒)的任务,则由xApps和近实时RIC来承载。
rApps可以由任何第三方开发,包括电信运营商和独立开发人员,提供基于开放接口和平台中立设计的广泛应用程序。这意味着rApps可以在任何供应商的非实时RIC运行。xApps则需要通过向近实时RIC开放网络功能的E2接口来实现,迄今为止,只有诺基亚一家大型供应商表示支持E2接口开放,爱立信三星则都对xApps表达了明确的否定态度。

爱立信认为xApps仍然存在“互操作性挑战”,并且“xApps的功能是由RAN本身提供的,我们没有看到xApps带来额外的好处。”三星表达了类似的观点,“运营商正在寻求的许多功能都与时间敏感信息有关,我们正在与运营商合作,通过现有的vCU来实现。至少在短期内,近实时RIC作为独立的网络元素尚存疑问。”
此前,VMware和瞻博网络(JuniperNetworks)都推出了近实时RIC相关产品,不过在这两家公司分别被博通和HPE宣布收购后,未来的产品走向尚待观察。

O-RAN联盟报告称,全球范围内的Open RAN试验和部署数量正在不断增加。这一趋势并不局限于单一地区,而是一种全球现象,来自20多个国家和地区的运营商已经进行了50多次部署和试验,其中日本、美国和欧洲所做的努力最为显著。
如开篇所提,包括日本乐天移动(Rakuten Mobile)、美国Dish Network、德国1&1等大规模greenfield部署大多已成为过去。能否敲开庞大的brownfield市场大门,才是Open RAN真正实现走向产业化的关键。

2023年12月,AT&T向爱立信授予了价值140亿美元的史上最大规模Open RAN合同,由此开启了全球Tier-1运营商和老牌传统供应商对Open RAN的携手入场。根据最新披露,这家美国运营商正在建设的中频段5GRAN将在今年年底前扩大覆盖至2.7亿人口,而爱立信的升级工作要到2026年底或2027年初才能完成,AT&T的无线年达到峰值。
就在最近,德国电信宣布携手诺基亚开始部署大规模商用Open RAN网络,覆盖超过3000个站点,目前德国电信已在德国北部新勃兰登堡地区开始商用Open RAN技术。德国电信在相关新闻稿中强调了对多供应商Open RAN的承诺,并表示其已部署Open RAN区域的网络性能正在提供非常好的客户体验。可见,在美国之外,欧洲地区的商用部署也在加速。
另一家欧洲电信巨头企业沃达丰重申,Open RAN仍然是集团的战略重点。沃达丰RAN产品经理Devang Solanky表示,沃达丰继续朝着到2030年使其欧洲30%网络将基于Open RAN技术的目标前进,并在其Open RAN之旅中“取得了长足进步”。沃达丰对其在英国部署的商用级Open RAN网络性能非常满意,该运营商计划到2027年在至少2500个站点部署Open RAN,合作伙伴包括Capgemini、戴尔英特尔NEC、三星和Wind River。此外,沃达丰于今年2月在罗马尼亚20个城市开始了Open RAN技术商用部署,并与诺基亚在意大利进行了Open RAN试点。
与此同时,日本依然是亚洲市场最活跃的Open RAN支持者。2024年10月,日本KDDI宣布选择三星作为主要供应商,为其在日本的Open RAN部署提供解决方案。根据其计划,从2025年开始,KDDI将携手三星扩大Open RAN部署,HPE、英特尔和Red Hat也将参与部署。
从一系列市场消息可以看到,强者愈强、弱者愈弱的“马太效应”在Open RAN领域中同样应验。这意味着,即使转向Open RAN技术,电信运营商也更加依赖于巨头厂商们,而不是将合同授予新面孔。
DellOro Group分析师Stefan Pongratz表示,今年和去年是本世纪RAN产品供应商最糟糕的年头。Omdia的数据显示,2023年全球RAN市场收入下降约11%,至400亿美元,而2024年RAN市场将再下降10%-15%。在这样的市场寒风裹挟之下,抗压能力较差的小厂显得更加力不从心。

以Open RAN的忠实支持者之一Mavenir为例,在债务偿还到期和研发资金飙升的双重压力之下,这家美国企业正面临生死难关。标普全球10月表示,该机构认为Mavenir没有足够资金偿还即将到期的贷款,或将面临违约或被迫重组。Mavenir最大的市场胜利可能是与Dish Network达成的软件合同,但Dish现在也面临着巨大的财务困难,甚至可能破产。
各种因素考量之下,Mavenir决定从软件领域扩展至无线设备设计甚至系统集成领域。不可避免的是,产品组合的扩大会导致研发成本的大幅增加,而RAN销售额似乎并没有显著增长。这也使Mavenir看起来不像是一家专业领域企业,而更像是爱立信和诺基亚的直接竞争对手。在研发投资实力上,Mavenir自然不可能与老牌供应商们相提并论。问题在于,无线设备的开发意味着年复一年地保持实质性的承诺,无论客户买账与否。
对于Mavenir来说,一个最新的好消息是,AT&T近日宣布向其授予5G无线设备合同,将在拥挤的城市地区使用Mavenir无线设备,这些地区通常由small覆盖。
根据DellOro Group的最新报告,2024年前三季度全球收入排名Top 3的Open RAN供应商分别为三星、NEC和富士通。“小厂”名单并不在其中,而Mavenir已经是这些“小厂”当中拥有一定体量级的企业。
作为对比,老牌供应商爱立信今年以来在Open RAN方面动作频繁。以其最近宣称业界首个专用rApps目录发布为例,这20多个rApp由爱立信和第三方开发,可在爱立信服务管理和编排产品——爱立信网络自智平台(EIAP)上商用,旨在将自动化技术引入RAN的管理和优化用例。目前EIAP生态系统有28个注册成员,包括18家独立软件供应商和10家运营商。

爱立信网络管理解决方案领域负责人Anders Vestergren表示:“随着EIAP以及rApp在整个电信行业的发展势头日益强劲,我们推出了rApp目录。爱立信最近被独立分析机构Omdia评为‘拥有增长最快的rApp生态系统’。”C114了解到,目前这一EIAP生态系统涵盖包括AT&T、Swisscom、Telstra、沃达丰等在内的领先运营商。
此外,另一家传统供应商诺基亚最近获得了美国国家电信和信息管理局(NTIA)公共无线万美元拨款,这笔资金将用于进一步加强其Open RAN技术能力。
几乎在一夜之间,英特尔如同深海中的一叶孤舟,摇摇欲坠。而作为Open RAN产业最重要的参与者之一,英特尔的存亡与该技术未来的命运息息相关。
根据Omdia的数据,尽管vRAN/Cloud RAN仅占全球RAN产品市场的3%,但这一细分市场的芯片完全由英特尔所主导。2023年初,英特尔在所有vRAN部署中占据99%的份额,此后几乎没有变化的迹象。Mobile Experts分析师Joe Madden表示:“我认为英特尔的vRAN业务在过去一年中没有增长。”他估算英特尔每年的vRAN销售额仅为10万美元。
然而,在宣布了一系列令人失望的业绩之后,这家美国芯片厂商正在经历大地震。从大规模裁员到被“道指”除名,从收购传闻到CEO离职,可谓一波未平一波又起。尤其是,电信领域作为英特尔的非核心部门,可能裁员涉及面更广,并且不断有市场传言称英特尔正试图出售其部分电信资产。
批评者认为,英特尔vRAN产品的日益定制化似乎违背了整个虚拟化目标。在Granite Rapids-D中,加速器和前传连接与CPU紧密集成,形成了一种看起来更像SoC而不是通用处理器的东西。即便如此,Granite Rapids-D的核心还是采用了英特尔x86技术。对于逐步迈向虚拟化的运营商来说,尽管业界尽了最大努力,但仍然没有可行的商业替代方案能够很好地取代英特尔。
一是,2024年11月,越南运营商Viettel宣布其Open RAN 5G网络正式投入商用,并表示这标志着全球首个采用高通5G RAN平台的O-RAN 5G网络正式商用。

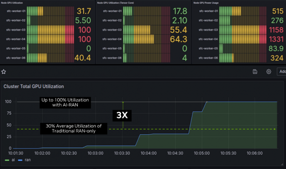
二是,在AI市场如日中天的英伟达正加大在电信市场的营销。通过2024年初成立的AI-RAN联盟,英伟达正在积极构建AI-RAN生态系统。英伟达提出,现有的专用硬件和x86架构已无法满足5G和未来6G网络对于高性能计算和灵活性的需求,其GPU技术可以提供一个高效且可扩展的解决方案。英伟达的卖点是,其GPU可以兼作RAN加速器,同时还能支持AI应用。

图:软银在藤泽市的试验中成功演示AI和RAN并发处理。资料来源:英伟达。
英伟达已与日本软银合作进行GPU的商用部署,并与T-Mobile US建立了合作关系。不过,将GPU引入RAN并非易事。一方面,传统厂商需要为其RAN软件适配英伟达的CUDA架构,这意味着必须重写现有代码。另一方面,GPU的成本与能耗问题也是业界关注焦点。
此外,C114还注意到,无论是Open RAN还是AI-RAN,6G似乎都成了一个非常关键的突破窗口。美国行业组织5G America最新发布的《Open RAN趋势与发展》报告就详尽介绍了O-RAN当中的6G研究工作。英伟达更是专门举办了“6G开发者日”活动,旨在打造基于AI-RAN平台的6G研发生态系统。因此,在下一阶段正式开启的6G标准制定过程中,中国企业应对此予以更多的关注。

DellOro Group目前预计Open RAN将在2024年整体RAN市场占据中等个位数份额,并在2025年占据整体市场的8%-10%。